Don't crash in peak traffic. Load test your site.

Loadster tests your website with thousands of bots to simulate heavy traffic. Run your choice of Playwright, Browser Bots, or Protocol Bots. Record a script and launch your first load test in minutes!

Prepare to handle heavy traffic. Load test to measure your site's performance and find scalability bottlenecks.

Every website, web application, and API has its breaking point.

Yours might be fast and stable, only to crash when it's hit by peak traffic or an unexpected spike.

Extra traffic is a nice opportunity if your site can handle it. But if it crashes or slows down your site, you'll waste the traffic and damage your brand.

Load testing is the technique of simulating peak traffic conditions ahead of time, so you can proactively find scalability bottlenecks and optimize your site for heavy traffic.

Effective load testing greatly reduces your risk of costly site failure and downtime.

Ready to get started? Create your free account with 50 units of Loadster Fuel, or read a short Introduction to Load Testing if you'd like a little more background.

Load test with real headless Chrome browsers or lightweight HTTP clients. Use your choice of Playwright, Browser Bots, or Protocol Bots.

Playwright Bots

Run your Playwright Test scripts at scale through Loadster's cloud. Ideal for teams already using Playwright or who want programmatic control with an open source testing framework, combined with Loadster's cloud scaling and reporting.

Scripting Style
JavaScript/TypeScript
Good For Testing
Web Applications, Modern Websites
Fuel Consumption
Loadster Fuel Loadster Fuel Loadster Fuel Loadster Fuel 4X

Browser Bots

Record scripts in your browser with Loadster's free extension and edit them visually. Add JavaScript if necessary. Browser Bots automate real headless Chrome browsers for realistic web application testing with a minimal learning curve.

Scripting Style
Visual or JavaScript
Good For Testing
Web Applications, Modern Websites
Fuel Consumption
Loadster Fuel Loadster Fuel Loadster Fuel Loadster Fuel 4X

Protocol Bots

Protocol Bots execute scripted HTTP/S requests against your API or static website. Testing at the protocol layer is cost-effective and easily scales to hundreds of thousands of concurrent bots, and is ideal for testing HTTP APIs at scale.

Scripting Style
Visual or JavaScript
Good For Testing
APIs, Simple Websites
Fuel Consumption
Loadster Fuel 1X

Better test results, less drudgery. Loadster helps you move faster with browser-based script recording, fully managed cloud infrastructure, live test metrics, and automatic reports.

1

Record test scripts

Record load test scripts right in your browser with the Loadster Recorder extension for Chrome or Firefox. Just navigate your site like a real user, while Loadster automatically records every action into a reusable test script.

2

Edit and replay scripts

Play scripts as often as you like in Loadster's script editor. Bots execute your script and give you immediate real-time feedback. In the editor you can add, edit, and replace steps from the recording, or you can even build a script from scratch.

3

Configure test scenarios

A scenario is a reusable configuration for a load test. You'll specify the number of bots in each group, the AWS or GCP regions bots will run from, which of your scripts to execute, and the schedule for ramping the load up and down.

4

Launch your load test

When you launch a load test from a scenario, Loadster quickly spins up cloud resources to power your bots. Tests usually start in about 2-3 minutes, using fully managed infrastructure through Loadster's AWS and GCP cloud providers.

5

Observe real-time results

While a load test runs, your bots report real-time metrics to Loadster, and Loadster surfaces the latest details and diagnostics within seconds. Keep tabs on response times, throughput, errors, and detailed traces so you can see how your site is performing under load.

6

Generate test reports

After a load test finishes, Loadster automatically creates a detailed report so you can review your site's performance and scalability. This includes detailed graphs showing response times, errors, network and transaction throughput, and more. The report also includes detailed traces with request and response bodies or screenshots to help with troubleshooting.

7

Repeat and iterate

Load testing is an iterative process, and it's rare that everything goes perfectly on the very first try. After all, the point of the test is to discover scalability bottlenecks so you can fix them instead of crashing in production. With Loadster you can quickly re-test a previous scenario, or make changes to your scripts or scenarios and run again at any time.

Load testing, soak testing, spike testing, and more. Test your site with different traffic conditions and ramp patterns.

Loadster scenarios are flexible enough to simulate a variety of traffic patterns. Run requirements-driven load tests, stress tests, spike tests, and soak tests — depending on what you need to learn.

Load testing

Simulate a realistic level of concurrent traffic to measure how your site performs under expected peak conditions. A load test typically ramps up to a target number of users, holds steady, and then ramps down.

Stress testing

Push beyond normal traffic levels to find your site's absolute breaking point. Website stress testing means ramping up until something fails to identify what breaks and whether it recovers afterwards.

Spike testing

Simulate a sudden burst of traffic to see how your site handles a rapid increase in users. Spike tests are useful for validating auto-scaling configurations and understanding how quickly your infrastructure scales and recovers afterwards.

Soak testing

Run a sustained load over a longer period (hours or even days) to uncover problems that only appear over time. Soak testing is a good way to detect memory leaks, connection pool exhaustion, or gradual performance degradation.

Load Test Your Site

Real-time graphs, metrics, and traces during each load test. Instant reports to share with your team afterwards.

While a load test runs, Loadster collects real-time metrics from every bot and displays them in a live dashboard. You don't have to wait for the test to finish to see what's happening.

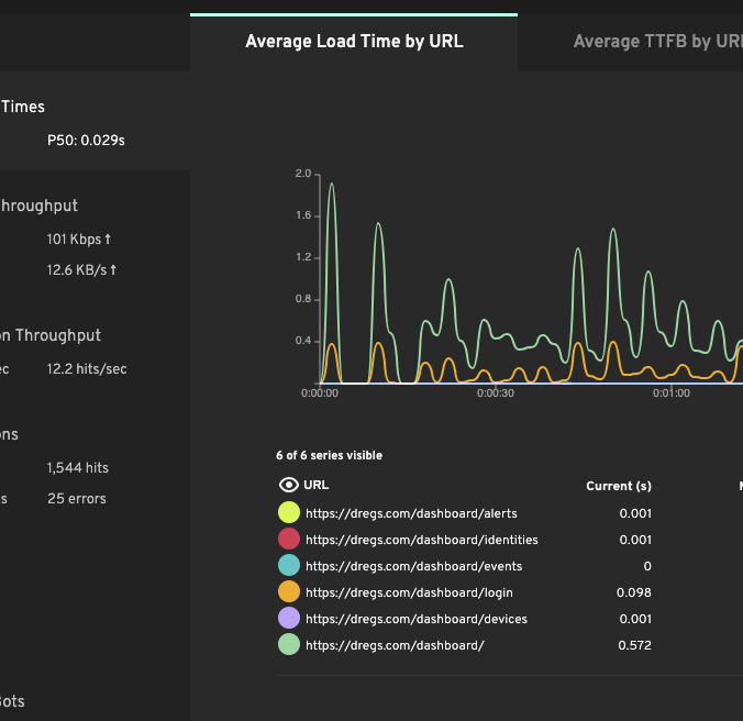
Response time graph

Response times

See how long each page, request, or transaction takes to complete as the load increases. Response times are aggregated by average and percentile so you can distinguish between typical and worst-case performance. When response times start climbing, you've found a bottleneck.

Throughput graph

Throughput

Track requests per second, error rates, and network data transferred in real time. Throughput shows how much traffic your site is actually handling — and when it plateaus, that's often the first sign that your application or infrastructure has reached its limit.

Error rates

Error rates

HTTP errors, timeouts, and script failures are tracked throughout each test so you can see exactly when things start breaking and correlate failures with the level of concurrent traffic. Pinpoint the load threshold where your site transitions from healthy to struggling.

Page timings

Page timings

Browser and Playwright bots capture real browser metrics including Time to First Byte (TTFB), First Contentful Paint (FCP), and Largest Contentful Paint (LCP). These Core Web Vitals affect user experience and search rankings, and often degrade when the site is under heavy load.

Detailed traces

Detailed traces

Bots request/response details and, for browser-based tests, screenshots of what the bot saw at each step. When something fails under load, traces let you dig into the exact request that broke and see the server's response. This helps you debug your scripts and diagnose problems with your site.

Load Test Your Site

Load test from 32 cloud regions across AWS and GCP clouds. Monitor from 8 dedicated locations on 5 continents.

Loadster scales with your testing and your budget. Choose between flexible pay-as-you-go and subscription pricing.

Monthly Fuel Plans

Starting at $78 a month

Subscribe to a monthly plan to automatically add fuel every month at a discount. Unused fuel rolls over as long as you keep the plan.

Plan Pricing

Pay As You Go

Starting at $97 for 1000 units

Purchase as much Loadster Fuel as you need for your load testing and monitoring. No commitment, just buy it when you need it.

Fuel Pricing

Not just a load testing platform... Reuse your load testing scripts for 24/7 Site & API Monitoring.

The same Loadster scripts you write for load testing also work for 24×7×365 site monitoring (and vice versa).

Instead of running thousands of bots at once, a monitor runs a single bot on a schedule and alerts you if anything goes wrong with your site. Set up custom notification policies to receive alerts via email, SMS, phone calls, or integrations with PagerDuty, Opsgenie, and other incident management tools.

More about site monitoring »

Not yet ready to scale? Check your site's baseline performance with a website speed test.

Loadster has helped improve the performance, scalability, and uptime of thousands of sites. Proud to be chosen by many of the best teams.

  • Nginx
  • Wells Fargo
  • Amazon
  • Queensland Government
  • Accenture
  • Yale University
  • HBO
  • Mint Mobile
  • KPMG
  • Perficient
  • Dell
  • Pearson

Move fast
Don’t crash

Ready to cut your risk of downtime? Load test to prevent crashes. Monitor to react quickly.

Frequently Asked Questions

What is load testing?
Load testing is the practice of simulating many concurrent users on a website, API, or application to measure how it performs under heavy traffic. It’s used to validate capacity ahead of traffic peaks, identify scalability bottlenecks, and reduce the risk of crashes during high-traffic events.
How do I load test my website with Loadster?
Record or write a script that exercises the user flows you care about, then run it in Loadster with hundreds or thousands of concurrent bots from your choice of cloud regions. Results (such as response times, throughput, error rates, and Core Web Vitals) stream in real time while the test runs.
Can I load test an API with Loadster?
Yes. Protocol Bots test APIs efficiently at the HTTP layer, scaling to thousands of bots per engine. For APIs that require complex authentication or are consumed through a JavaScript client, Browser Bots or Playwright scripts may produce more realistic results.
How many concurrent users can Loadster simulate?
Loadster scales to many thousands of concurrent bots per test. The practical ceiling depends on the bot type (Protocol Bots are lightest, browser-based bots use more resources) and the number of cloud regions you run from. Multi-region tests can spread load across multiple geographical locations.
Do I need to install anything to run a load test?
No. Loadster runs entirely in the cloud. You can record scripts with the Loadster Recorder browser extension, or write Playwright and JavaScript scripts directly in the dashboard. A self-hosted engine is optionally available for testing systems on private networks.